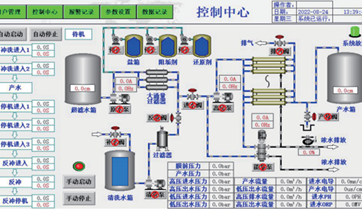
环保水处理工程
环保水处理工程

低投资成本高效率:在满足客户环保需求的同时,选择投资少、运行费用低且高效的成熟工艺方案,确保水质达标。

 

质量可靠:依托正大集团,拥有完善的质量控制体系和专业的质量检测团队,确保产品具备可靠的性能和稳定的品质。

 

核心技术的自主创新:在环保行业拥有多项核心技术多项自主知识产权。能够独立掌控技术更新和产品迭代的节奏,为客户提供更具竞争力的产品及方案

 

平台整合能力:通过整合国内外先进的环保经验及不同供应商的技术优势,构建了专业化平台和数据库,形成了高效的内部协同机制提升了工作效率和响应速度

 

客户定制化解决方案:注重客户需求和市场变化,能够根据客户的具体需求,提供定制化的解决方案满足不同客户的需求。